🚀 CloudSEK becomes first Indian origin cybersecurity company to receive investment from US state fund
Read more
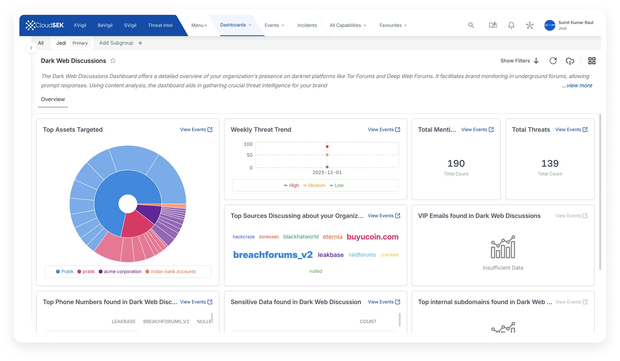
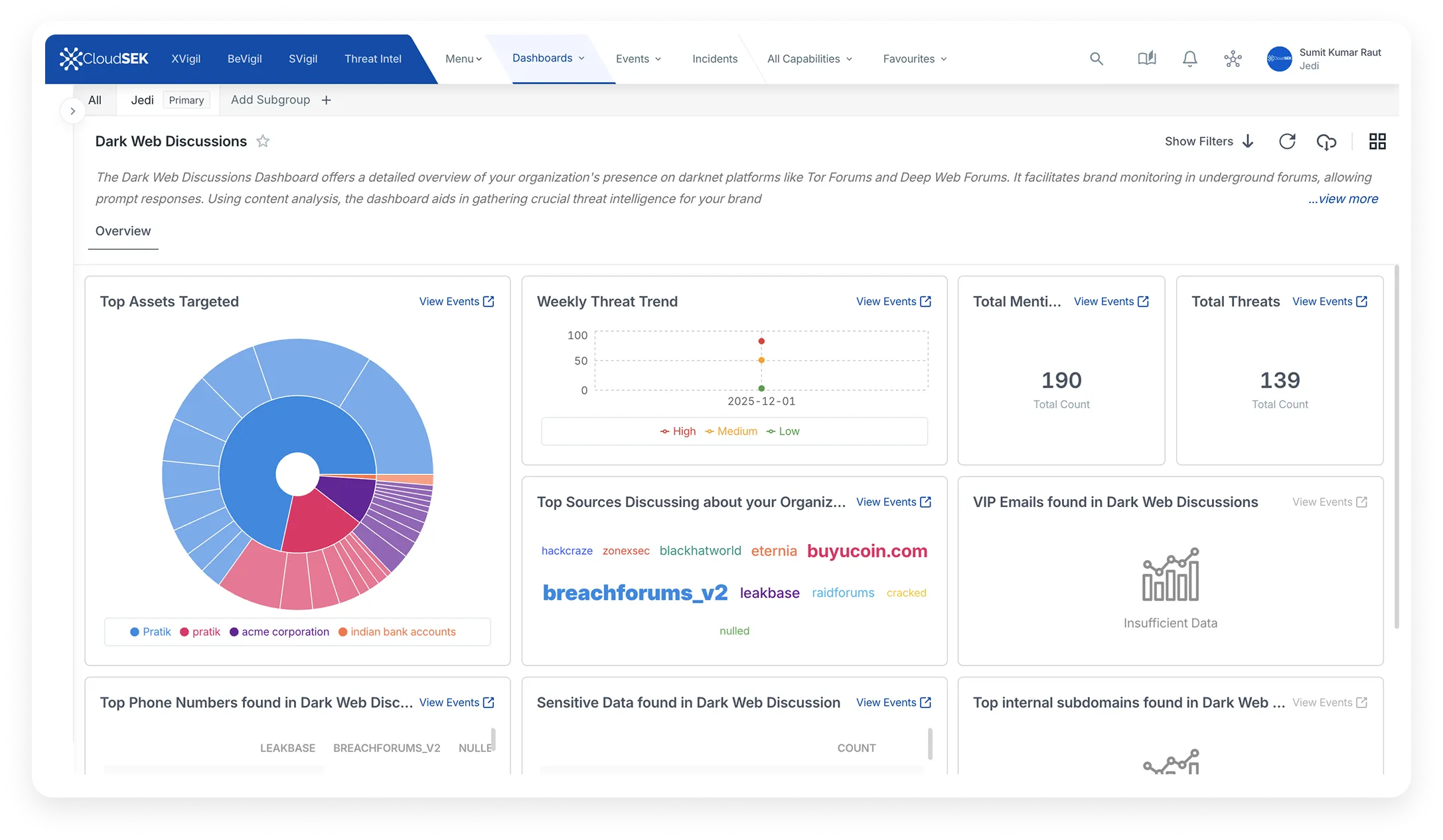
Cyber Threat monitoring includes monitoring of surface web, Deep and dark web.
Discussions Monitoring
Source code / Repositories leaks
Server credential leaks
3rd Party Data leaks


The need of the hour is a strategy to anticipate and defend against potential threats rather than mid-crisis damage control. Proactive Threat Intelligence helps to achieve this kind of threat monitoring on a war footing.
XVigil platform’s Cyberthreat monitoring scours thousands of sources across the internet (surface, deep and dark web) to identify exposed assets. These thousands of sources include continuous monitoring and indexing of thousands of
Gain deeper context behind every Cyberthreat reported
An asset and watchword led approach towards monitoring Cyber-threats
Targeted intelligence very specific to organisations
Identify leaked credentials, exposed data, and conversations
Cohesive takedowns support offered
‍
Export results into excel and pdfs
‍
XVigil platform provides much-needed visibility to the exposed assets within hours of going live. The offered use cases enable an organization to get better and wholesome coverage in terms of early cyber threats detection.
CloudSEK XVigil scans major code sharing/hosting platforms but not limited to GitHub, Bitbucket and would alert as soon as there is a match as per the asset of the Organization. The asset could range from domains, associated subdomains, associated IPs, brand watchwords, product watchwords, etc.
There could be a mention of an organizations asset within a line of code inside a file, or in a repository or a simple description, all of these would be detected and reported to the Organization enabling them to take remediation steps right away.
- Code Repository Monitoring
- Source Code uploaded on GitHub
- Asset based Source code leak monitoring
CloudSEK XVigil monitor and report on any server credential leaks on Paste sites including but not limited to Pastebin, PasteFS.
- PasteBin
- Other Paste Sites and Publicly shared forums
CloudSEK XVigil has built proprietary historical data of the credential’s leaks for the last 7 years which has been published on the internet. This helps the platform to identify if an organization’s employee’s credentials have leaked online.
CloudSEK’s historical data lake is updated the moment a new breach is detected.
- Employee Credentials leaked online
- Account Takeover attacks
CloudSEK XVigil would identify if any data is leaked by vendors/contractors/ service providers leveraging the organisation’s assets and defined watchwords.
- Third Party leaks
- Data leaked by Partners
- Contractors leaking your data
- Vendors leaking your data
CloudSEK XVigil gathers information from IRC (Internet Relay Chat) and chats rooms (Telegram) to identify if anyone is trying to weaponize or monetize or trying to gather information about an organization or its assets.
- Telegram Public Channels
- IRC Chat rooms
Hacking tutorials with mention of your organization of your assets.
- Youtube tutorials
- Hacking Tutorial videos
CloudSEK XVigil scans the internet (surface, deep and dark web) to harvest any information related to any customer Credit/Debit card leaks leveraging the BIN numbers.
The leaked Credit/Debit cards are alerted to the organization within minutes of detection.
- Credit Card Leaks
- Debit Card leaks
- BIN number monitoring
CloudSEK offers end to end management of takedowns including submission, follow-ups, and confirmation. We empower the security team for better decision making and eliminating the arduous and manual process of takedowns from their day to day responsibilities.
Our capable and in-house takedowns team assists with takedowns of several brand abuse incidents reported such as phishing, infringing domain, Fake social media accounts unofficial apps on third-party app stores, DMCA takedowns, etc.

.png)
.png)
.png)
.png)
.png)
.png)
.png)
.png)
.png)
.png)
.png)
.png)
.png)
.png)
.png)
.png)
.png)
.png)
.png)
.png)
.png)
.png)